Мониторинг роутеров openwrt в influxdb v2 и grafana
Возврат:: к списку статей мои статьи
Вступление
Это четвертая часть о мониторинге домашней системы с использованием influxdb и grafana первая часть про общую настройку Мониторинг роутеров openwrt в influxdb v2 и grafana и вторая часть про мониторинг proxmox Мониторинг proxmox с использованием InfluxDB v2 и Grafana, третья часть про мониторинг роутеров Keenetic Мониторинг состояния роутеров keenetic в influxdb v2 и grafanа . Теперь заключительная часть про мониторинг openwrt.
Продолжая обсуждение мониторинга состояния системы, необходимо уделить внимание важному аспекту – мониторингу состояния роутеров. Они являются одними из ключевых и критически важных элементов в вашей системе.
В данной публикации я рассмотрю вопрос мониторинга состояния роутеров под управление системы openwrt с использованием пакета collectd.
Настройка выполнялась на базе версий openwrt 22.03 и 23.05
Глобально у нас есть несколько вариантов настройки сбора статистики с роутеров:
- Сбор с помощью collectd и передача через telegraf установленный на роутере
- Сбор с помощью collectd и передача через telegraf установленный на отдельном сервере
- Сбор и отправка данных через telegraf
Первый и третий вариант требуют установки на каждый роутер достаточно крупного пакета telegraf (урезанная версия весит 12 Mb), а место на многих роутерах очень ограничено. По этой причине я выбрал вариант 2. В общей суме нам потребуется около 1.5-2Мб памяти на роутере для пакетов статистики и одна установка telegraf для агрегации всех данных с нескольких роутеров.
Настройка сбора статистики на роутере
В первую очередь нам необходимо установить пакеты сбора статистики и collectd а так же модуля для них. Это можно сделать через графический интерфейс, или подключившись по ssh.
Команды установки:
opkg update
opkg install luci-app-statistics collectd collectd-mod-cpu collectd-mod-conntrack collectd-mod-df collectd-mod-dhcpleases collectd-mod-interface collectd-mod-iwinfo collectd-mod-load collectd-mod-memory collectd-mod-network collectd-mod-uptime collectd-mod-rrdtool
/etc/init.d/luci_statistics enable
/etc/init.d/collectd enable
После установки повторно заходим в интерфейс роутера в новый раздел меню статистика – настройки.
В основных настройках обязательно указываем уникальное имя хоста (под этим именем данные будут собираться в системе influxdb)

Нам необходимо включить все компоненты сбора статистики. Все настройки плагинов можно оставлять в режиме по умолчанию.
При открытии окна настроек плагина может сбиваться состояние настроек и полей.


Переходим к настройке плагинов вывода, перед настройкой плагинов вывода обязательно примените настройки.

Выключаем плагин RRDTool, он отвечает за хранение статистики на устройстве для вывода в виде графиков. И переходим к настройке плагина network.

Нам необходимо заполнить только параметры интерфейса telegraf, который будет принимать данные collectd. В моем случае это 192.168.0.137.
Сам telegraf может находиться на любом устройстве сети не зависимо от роутеров и Influxdb.
Настройка сбора данных в telegraf
Для сбора информации с роутеров будем использовать вариант запуска программы telegraf в роли прокси ретранслятора, на вход будет поступать информация от роутеров, а на выходе формироваться запись для передачи в influxdb.
Но перед запуском докер контейнера telegraf нам необходимо забрать с роутера файл для сопоставления наборов данных collectd.

По умолчанию файл размещен по пути /usr/share/collectd/types.db
Скачиваем его себе на сервер где будет запускаться telegraf, в моем примере это /docker/telegraf-openwrt/types.db
Переходим к настройке telegraf. Заходим в influxBD и создаем новую корзину openwrt и конфигурацию telegraf. Нам нужен источник данных socket listener

Заменяем шаблонный конфиг, и даем понятное название
# Generic socket listener capable of handling multiple socket types.
[[inputs.socket_listener]]
## URL to listen on
# service_address = "tcp://:8094"
# service_address = "tcp://127.0.0.1:http"
# service_address = "tcp4://:8094"
# service_address = "tcp6://:8094"
# service_address = "tcp6://[2001:db8::1]:8094"
service_address = "udp://0.0.0.0:8094"
# service_address = "udp4://:8094"
# service_address = "udp6://:8094"
# service_address = "unix:///tmp/telegraf.sock"
# service_address = "unixgram:///tmp/telegraf.sock"
## Change the file mode bits on unix sockets. These permissions may not be
## respected by some platforms, to safely restrict write permissions it is best
## to place the socket into a directory that has previously been created
## with the desired permissions.
## ex: socket_mode = "777"
# socket_mode = ""
## Maximum number of concurrent connections.
## Only applies to stream sockets (e.g. TCP).
## 0 (default) is unlimited.
# max_connections = 1024
## Read timeout.
## Only applies to stream sockets (e.g. TCP).
## 0 (default) is unlimited.
# read_timeout = "30s"
## Optional TLS configuration.
## Only applies to stream sockets (e.g. TCP).
# tls_cert = "/etc/telegraf/cert.pem"
# tls_key = "/etc/telegraf/key.pem"
## Enables client authentication if set.
# tls_allowed_cacerts = ["/etc/telegraf/clientca.pem"]
## Maximum socket buffer size (in bytes when no unit specified).
## For stream sockets, once the buffer fills up, the sender will start backing up.
## For datagram sockets, once the buffer fills up, metrics will start dropping.
## Defaults to the OS default.
# read_buffer_size = "64KiB"
## Period between keep alive probes.
## Only applies to TCP sockets.
## 0 disables keep alive probes.
## Defaults to the OS configuration.
# keep_alive_period = "5m"
## Data format to consume.
## Each data format has its own unique set of configuration options, read
## more about them here:
## https://github.com/influxdata/telegraf/blob/master/docs/DATA_FORMATS_INPUT.md
data_format = "collectd"
collectd_typesdb = ["/usr/share/collectd/types.db"]
## Content encoding for message payloads, can be set to "gzip" to or
## "identity" to apply no encoding.
# content_encoding = "identity"
Копируем полученный токен, он нам понадобиться для модификации конфигурации. Host изменять не надо, устанавливаем только токен в место параметра.

Более подробно этот момент разбирался в первой части Мониторинг proxmox с использованием InfluxDB v2 и Grafana.
Скачиваем файл конфигурации и размещаем на сервере рядом с types.db
Переходим к запуску докер контейнер telegraf со следующим конфигурационным файлом
version: "3"
services:
telegraf-openwrt:
image: telegraf:latest
container_name: telegraf-openwrt
environment:
- TZ=Europe/Moscow
volumes:
- /docker/telegraf-openwrt/telegraf.conf:/etc/telegraf/telegraf.conf:ro
- /docker/telegraf-openwrt/types.db:/usr/share/collectd/types.db
ports:
- "8094:8094/udp"
Отдельно стоит обратить внимание что обмен данными идет именно по протоколу udp, если у вас что-то не работает и данные не появляются проверяйте в первую очередь фаервол.
Проверяем что данные появились в базе

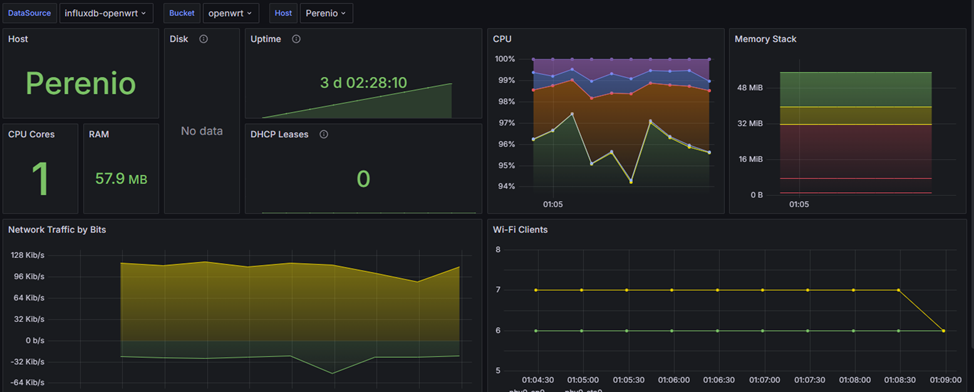
Подключение Grafana
Работа с Grafana уже является стандартной и подробно разбирать я ее не буду, приведу пример как настроено у меня. Создан API токен на чтение корзины openwrt, и выполнено подключение в режиме Flux.


В моем примере я использовал шаблон https://grafana.com/grafana/dashboards/18565-openwrt-collectd-flux/
В результате имеем такой дашборд

Заключение
Это последняя в ближайшей перспективе публикация на тему мониторинга спасибо всем кто ознакомился с этим материалом. Это далеко не все что стоит осветить на тему мониторинга, как минимум необходимо разобрать тему уведомлений по событиям и пересылку в другие коллекторы данных, но пока я не готов погружаться в эту тему. Но в любом случае буду признателен за советы и комментарии по теме.
Отдельно акцентирую внимание я не являюсь профессиональным системным администратором, я только самоучка который решил погрузить в тему умного дома и домашних серверов. Так что мои решения могут быть не самые оптимальные и эффективные но они работают и покрывают поставленные задачи. Я всегда рад обсудить более эффективные варианты и возможно даже что то скорректировать в своей системе.
Спасибо за внимание, меня можно достаточно часто найти в телеграмм чате сообщества готов по возможности ответить на вопросы.
Всем удачи, и надежной работы вашим системам.