Мониторинг proxmox с использованием InfluxDB v2 и Grafana
Возврат:: к списку статей мои статьи
Первичную настройку я разбирал уже в первой части так что в этой части будет меньше моментов по настройки самой Grafana и InfluxDB. Первая часть: Мониторинг proxmox с использованием InfluxDB v2 и Grafana
Вступление, или варианты решения
Для мониторинга состояния proxmox у нас есть несколько способов решения задачи.
- Использовать сам proxmox для отправки данных в influxdb
- Использовать telegraf для сбора данных через API proxmox и отправки их в influxdb
- Использовать telegraf для сбора данных хоста proxmox
Фактически первые два варианта равнозначны и используют API proxmox которого достаточно для большинства задач, но в нем нет одного важного для меня показателя температура процессора. Подробнее про API proxmox можете почитать тут: https://pve.proxmox.com/wiki/Proxmox_VE_API
Обращаться по API из telegraf в моем случае я тоже не вижу смысла так как вся система у меня находится в одной локации, это было бы оправдано если нам необходимо контролировать разрыв связи или собирать данные сразу с нескольких источник.
Поэтому я буду использовать комбинацию первого и третьего варианта.
Настройка отправки данных из proxmox
Для мониторинга состояния proxmox VE нам необходимо создать новую корзину для данных в influxDB для этого заходим в influxDB в раздел Load Data -> Bucket

При создании есть возможность выставить как долго хранить данные, я выбрал вариант never так как не вижу проблем в разрастании базы на текущий момент.

Теперь необходимо создать токен доступа для корзины, который будет давать права на запись в базу.
Переходим в меню управления API токенами и создаем новый custom token

Даем права на запись для созданной корзины данных.

Сохраняем себе полученный токен
Внимание кнопка копирования токена может не сработать, проверяйте перед закрытием.
Переходим в proxmox, нас интересует раздел сервер метрик.

Создаем новую запись influxDB. Указываем в поле база данных имя корзины, а в поле маркер полученный токен записи.

Проверяем что в ifluxBD появились данные.

Теперь нам надо еще собирать данные о температуре сервера proxmox не зависимо от api proxmox. Я для этого буду использовать шаблон созданный в прошлый раз для system-monitoring, он доступен в разделе telegraf.

Так как это хост система в данном случае я буду использовать пакетный вариант telegraf
Подключаемся по ssh или через оболочку proxmox в браузере и устанавливаем пакет.
Подробно все расписано в документации по установке тут: https://docs.influxdata.com/telegraf/v1/install/
Обратите внимание что, работая в оболочке proxmox у нас не будет sudo если работать под root
Приведу команды установки из-под root пользователя:
curl -s https://repos.influxdata.com/influxdata-archive_compat.key > influxdata-archive_compat.key
echo '393e8779c89ac8d958f81f942f9ad7fb82a25e133faddaf92e15b16e6ac9ce4c influxdata-archive_compat.key' | sha256sum -c && cat influxdata-archive_compat.key | gpg --dearmor | tee /etc/apt/trusted.gpg.d/influxdata-archive_compat.gpg > /dev/null
echo 'deb [signed-by=/etc/apt/trusted.gpg.d/influxdata-archive_compat.gpg] https://repos.influxdata.com/debian stable main' | tee /etc/apt/sources.list.d/influxdata.list
apt-get update && apt-get install telegraf
Актуальные команды всегда будут доступны в официальной документации, просто удалите sudo из команд.
Дальше нам необходимо получить нашу конфигурацию system-monitoring, для этого переходим в шаблоны telegraf открываем наш шаблон и копируем от туда токен доступа

Закрываем это окно сам файл нам не понадобится, нам нужна инструкция по установке.


Возвращаемся в оболочку proxmox и выполняем две команды как расписано в инструкции заменив <InfluxToken> на скопированный ранее токен.
Обязательно надо передать ключ сначала отдельной командой для получения доступа к самому шаблону настроек. Но в принципе можно и просто скачать файл и отдать его telegraf как это было с docker вариантом.
Проверяем что данные поступают в корзину и Grafana


Обратите внимание что Grafana дополнительно настраивать для данной корзины не надо, а для корзины proxmox надо.
Для этого переходим в управления токенами API и создаем токен на чтение корзины proxmox для Grafana.

Подробно настройку Grafa я разбирал в прошлой публикации, тут приведу только результат настроек.


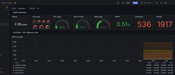
Пример панели proxmox в Grafana

Я использовал шаблон: https://grafana.com/grafana/dashboards/15356-proxmox-cluster-flux/
Вместо заключения
Спасибо за внимание, в следующих публикациях я разберу так же способы мониторинга состояния роутеров keenetic и openwrt.